Authentication

Authentication is the procedure for confirming that a person or an organization are accessing a network. It checks to see if the user's credentials match those in the authentication server to offer systems access control and identity management. Raptor Eye has an interactive dashboard view for the stats and numbers of authentication requests that occur during a specified time in the network.

E-Invoicing

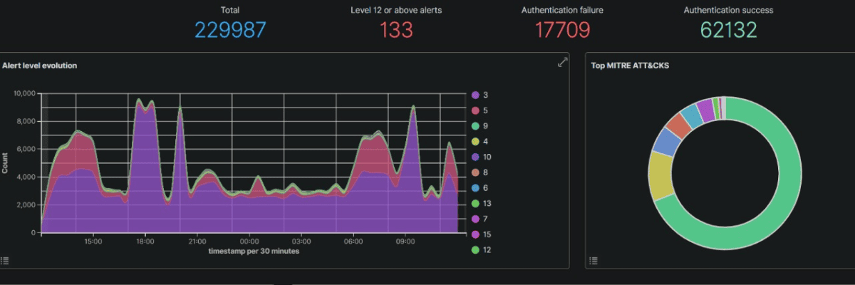
Authentication Success

It shows the number of requests that are accepted for access.

Authentication Failures

It shows the number of rejected requests.
The following histogram represents the number of authentication requests that occur per 60 seconds.

Let's Work Together

Get In Touch